Built by scanner people · 100% open source

The scanner tool you wish you found sooner

ScanScribe turns busy radio traffic into clean, searchable history so you can spend more time listening and less time digging. No locked platform, no mystery pricing, and no black box.

  • Open source use it, inspect it, improve it
  • Made for hobbyists scanner-first workflow and UI
  • Your setup run local and stay in control

What you get

Everything you need to enjoy the hobby more and fight with your setup less.

Catch what you missed

ScanScribe transcribes radio audio into readable text so you can go back and review important calls anytime.

Live dashboard that feels familiar

Watch activity update in real time with a clean dark interface built for long monitoring sessions.

Search like a pro

Jump straight to names, units, addresses, and phrases across your logs instead of scrubbing through hours of audio.

See patterns fast

Spot busy hours, talkgroup trends, and recurring activity at a glance with built-in insights screens.

Optional power tools

Want more automation? Enable incident/event workflows and local model routing when you are ready.

Runs on your terms

Keep things local, self-hosted, and customizable so your scanner setup stays yours.

Share-friendly

Multi-user access makes it easy to run one station for your household, club, or team.

Simple Windows uploader

Pair it with your existing recorder workflow and push audio into ScanScribe without hassle.

No subscriptions, no vendor lock-in

Unlike big-name closed platforms, ScanScribe is open source. You can run it, audit it, and evolve it with the community.

Built on Python, Stored with SQLite on-site.

ScanScribe runs on Python and stores your scanner data locally with SQLite, keeping your history fast, private, and on your own setup.

  1. Transcriptions — searchable call text from your monitored traffic
  2. Audio files — linked recordings you can review alongside transcripts
  3. Talkgroups — organized activity by channels and monitored groups
  4. Unit IDs — track recurring units and who is active on-air
  5. And more — timestamps, filters, insights data, and incident context

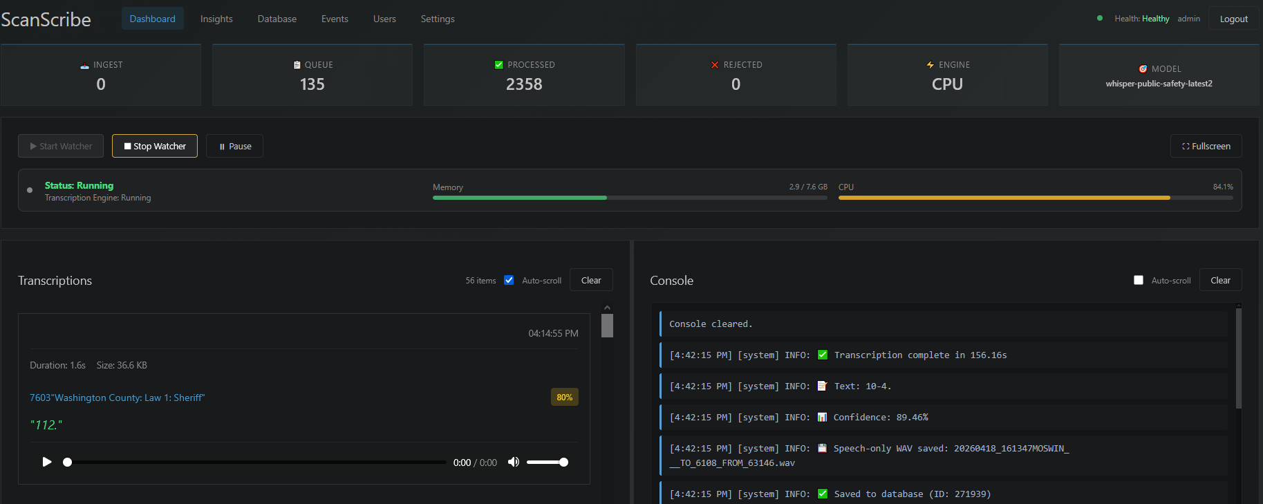
Screenshots

Real screens from ScanScribe so you can see exactly what your station could look like.

Live dashboard and engine status
Transcript search and filtering
Hourly activity insights
Interactive chart-to-filter workflow

Why open source matters

Most scanner tools from big-name companies are closed systems. ScanScribe is different by design.

  1. No lock-in — keep your workflow, your data, and your control
  2. No black box — inspect the code and understand how it works
  3. No paywall pressure — clone it and run it without subscription gates
  4. Community momentum — request features, contribute fixes, shape the roadmap
  5. Built for the hobby — practical features over corporate product fluff

Quick start

Be up and running quickly, then tune things at your own pace.

  1. Clone from GitHub and follow the README setup steps.
  2. Start the stack with Docker and open the web UI.
  3. Point your recorder output to ScanScribe and start exploring transcripts, search, and insights.

Start simple, then enable optional advanced features as your setup grows.